
こんにちは、人工知能研究所 Human Reasoning Core PJの本田です。 今日はFujitsu Kozuchiで公開している3Dエルゴノミクス負荷評価をご紹介します。
3Dエルゴノミクス負荷評価では、映像データや姿勢認識の骨格推定のデータを入力に、世の中で指標が定義されている負荷評価の指標をもとに自動で人の作業負荷状態を判定する技術です。この技術は、富士通が研究開発した先端AI技術を迅速に試すことができるプラットフォームFujitsu Kozuchiにおいて、コア技術単位のソフトウェア部品「AIコアエンジン」のひとつです。
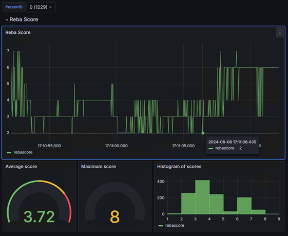
作業負荷評価については、1977年に提案されたOWAS(Ovako Working Analysis System)が世の中で広く知られている最初の作業負荷の手法で、フィンランドで提案された目視による評価指標がスタートとなっています。この指標では、上肢、下肢、背筋、重さの4つの観点での目視評価をもとに、表を用いて4段階の評価(AC1~AC4)に分類することが提案されています。評価を目視で実施することを目的に、評価者にとって記憶しやすく、あまり厳密な姿勢の違いの境界が定義されているのではなく、いろいろな分野での姿勢の違いによる負荷を把握するのが可能な指標です。 その後、いろいろな観点での作業負荷評価手法が提案されています。2000年にイギリスで提案されたREBA (Rapid Entire Body Assessment)があります。こちらは、肩、腕、手首、膝などの部位の姿勢を目視評価し、重さなどの要素を加え、OWASのような表による段階評価を実施し、1から15のREBAスコアをつける手法です。 この度、法人向け公開したKozuchiにおいて、このREBAという評価指標を用いて、作業負荷評価を実施しています。
従来は、評価の経験者が目視による負荷評価を定期的に実施し、その結果をもとに作業改善することに取り組んできています。この活動により改善が進んでいますが、評価者の違いによる評価結果の差分や評価のタイミング以外での状況把握が困難という課題が存在します。改善のサイクルも頻繁にあるいは短期間で回すのは現実なかなか難しいとも推測しています。富士通では、映像についての姿勢推定技術についての取り組みをしており、この技術と動き評価の技術とを組み合わせることで、連続した映像データから問題が起こりうる姿勢の自動検出や記録が可能になります。
3Dエルゴノミクス負荷評価の価値と利用イメージ
使い方は次の2ステップ
- 映像あるいは骨格データのアップロード
- 分析データの確認
映像データを利用する場合
映像データをアップロードする場合は以下の画面で、映像データをアップロード。
ファイルを選択して、アップロードボタンをクリックすると、映像の解析が実行され、自動的に結果が出力されます。

結果の確認については、映像にスコアが表示されるのを確認したり、グラフなどでも確認できます。


骨格データを利用する場合
別でHuman Motion Analyticsで取得した骨格データやお手持ちの3Dの骨格データを利用する場合、骨格データを入力にすることが可能です。
その場合は初期の画面で、骨格ファイルのアップロードから、データを読み込んでアップロードします。


技術の特徴としては、体操採点技術での実施した技を認識する技術を起点に技術開発し、複眼システムで取得した高精度データによる仕様検討や検証を実施しています。3Dでの姿勢認識データ評価となるため、姿勢をとらえる画角の変化に対しての変動が少なく抑えられた結果が出るようになっています。また、実装している技術としては体操採点技術の技認識相当のもので構成されています。
作業姿勢による労働災害に伴う休業や災害にならないまでも体を痛める可能性のある姿勢による問題のリスク発見が連続した時間のデータを取得することにより可能になります。また、利用者の姿勢による評価結果をもとに、製品やレイアウト設計へのフィードバックも可能になります。
ぜひKozuchiで3Dエルゴノミクス負荷分析をお試しください。
おわりに
REBA以外の作業負荷評価については、OWAS, NIOSHなどの指標も準備を進めており、Kozuchiでの反響を参考に今後商品展開のタイミングなどでは入れてゆく方向を検討しています。